Dein Quentn wird noch smarter: Dashboards & Kontaktfelder Update
Wir haben bei Quentn wieder Hand angelegt, um dir nicht nur einen cooleren Look, sondern auch mehr Flexibilität und Übersicht zu bringen.
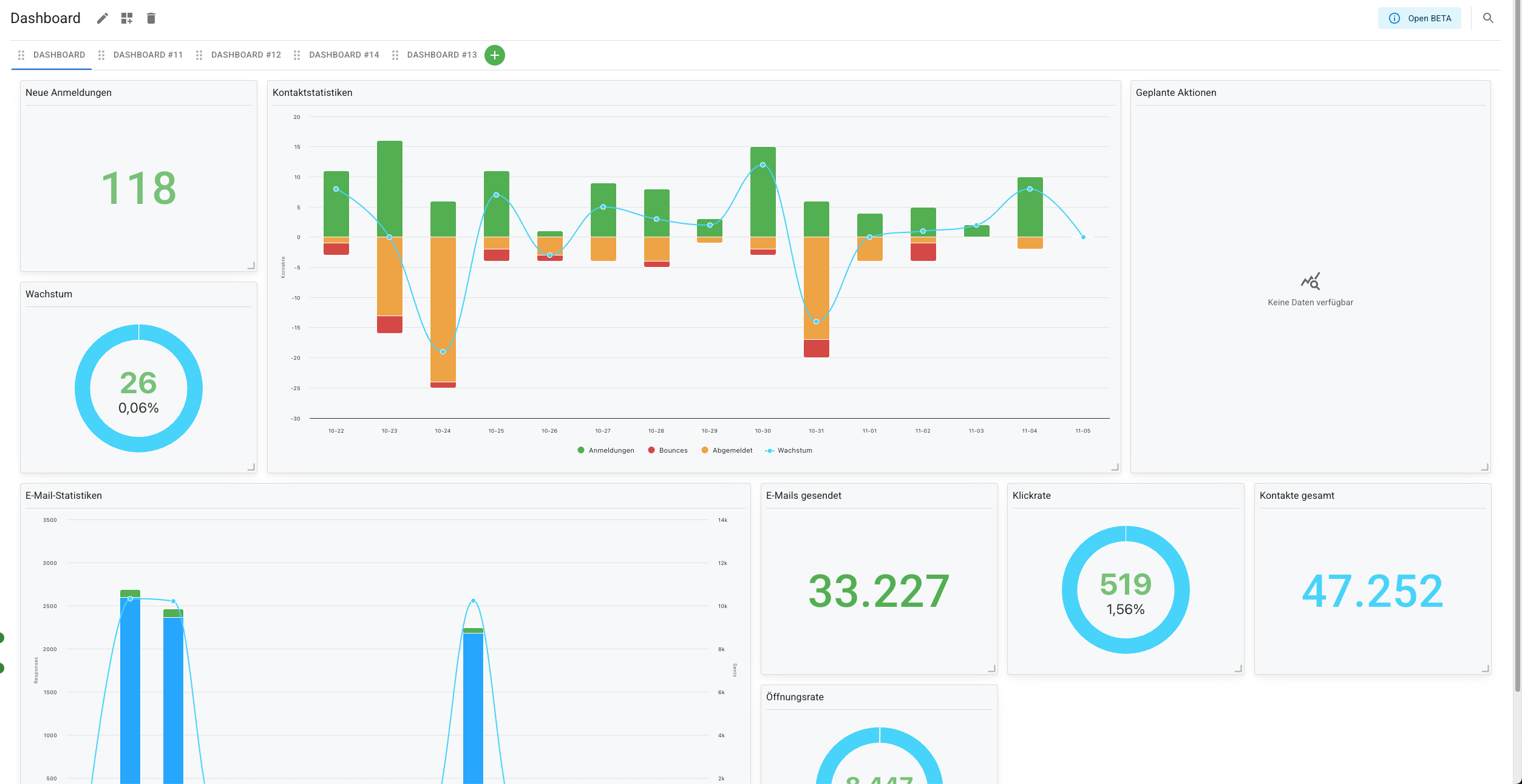
Unsere Dashboards haben ein komplettes Makeover bekommen. Sie sehen nicht nur besser aus, sondern können jetzt richtig viel mehr: Lege mehrere Dashboards an, wähle genau die Widgets und Statistiken, die du sehen willst, und richte alles nach deinem Geschmack ein. Mehr Kontrolle, weniger Klicks – genau so, wie es sein sollte.
Neuerungen bei den Kontaktfeldern
Aber wir haben nicht nur die Optik verbessert. Ordnung ist das halbe Leben – besonders bei deinen Kontakten. Ab sofort kannst du Kontaktfelder in Ordner packen. Einfach Ordner erstellen, Felder reinsortieren und schon ist das Chaos passé. Übersicht war noch nie so einfach!
Und für alle, die viel Platz brauchen: Unser neues Kontaktfeld für lange Texte lässt dich jetzt richtig groß denken. Weg mit der 255-Zeichen-Grenze – hier passt mehr rein! Natürlich keine Anhänge und nicht im Formular nutzbar, aber perfekt, wenn deine API Daten einspielen soll.
Neue Integration: Cal.com
Neu und besonders spannend: Wir haben eine Integration zu Cal.com geschaffen – einem Terminplanungstool ähnlich wie Calendly. Du kannst jetzt Quentn und Cal.com verbinden und direkt auf Terminbuchungen in deinen Kampagnen reagieren. Mehr Automatisierung, weniger manuelle Arbeit – alles fließt zusammen.
Finde hier alle Details zur Anbindung.
Mit diesem Update wird Quentn nicht nur schöner, sondern auch smarter. Mehr Dashboards, mehr Übersicht, mehr Platz für deine Daten – wir machen es dir leichter, alles im Blick zu behalten und effizient zu arbeiten. Viel Spaß beim Entdecken!